一、「工作流」升级
本次更新,任务「工作流」模块进行了全新升级,新增了「流程视图」模式。在「流程视图」模式下,用户可以更加直观、清晰地查看和管理整个业务流程,实现更精细化管理。

二、「企业自动化」能力全新上线
本次更新,「企业自动化」全新上线,支持通过管理企业级的标准自动化规则,实现跨项目的复用。用户可以进入「管理后台」-「企业设置」-「企业自动化」进行配置,帮助企业节省人力资源和时间成本,提升团队协作效率。

三、任务「执行建议」支持自定义提问
本次更新,Teambition AI 助理 支持了自定义提问能力,我们进入某一任务,点击右上角的「执行建议」按钮,即可根据自身团队的实际需求和特定场景提出相关问题,即时获取智能化解决方案或策略建议。进一步提升工作效率,满足个性化任务管理与协作需求。

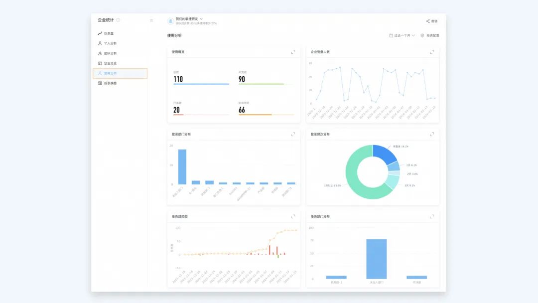
四、产品「使用分析」报表上线
本次更新,「企业统计」新增「使用分析」看板,帮助管理员了解企业成员使用 Teambition 的基础情况,全面了解并追踪成员登录、任务完成效率等具体使用行为,进一步提升 Teambition 在企业内部的使用价值和工作效率。

五、「仪表盘」增加「工时分析」模板

本次更新,我们支持了更灵活的父子任务的管理能力,支持子任务在不同项目间的协作流转和跨项目管理。
具体规则如下:
-
子任务具备跨项目移动的能力,在未被设置为独立任务时,即使移动到其他项目中,仍能保持原有的父子任务关系,并在新的项目环境中进行展示和跟踪。

-
子任务在变更父任务时,在不移动到父任务所在项目时,子任务可以在变更父子关系的情况下展示在原项目中,实现跨项目层级的结构化管理。

-
批量操作子任务时,无论是跨项目移动还是转化为其他任务的子任务,均支持父子任务存在于不同的项目中,从而满足更加复杂、灵活的多项目协同需求。

体验优化
一、甘特图任务条颜色优化
本次更新,我们对甘特图任务条的颜色展示进行优化,确保视觉效果与任务实际工作流状态保持一致
具体优化如下:
-
逾期尚未完成的任务,在甘特图上以红色标识,以便用户能快速识别并关注这些需要紧急处理的任务。
-
尚未正式启动的任务,在甘特图上以灰色标识,表示其尚在预备状态,还未进入执行流程。
-
正在进行中的任务,在甘特图上以蓝色标识,清晰地传达出此任务正处于执行阶段。
-
完成态的任务,在甘特图上以绿色标识,意味着该任务已经按照预期顺利完成,达到预设目标。

通过这一系列颜色标识优化,帮助用户能够更轻松、准确地掌握项目进度,实现对整个项目生命周期内各任务状态的高效管理。
二、钉钉端任务详情页展示优化
过去,当用户在钉钉端查看任务详情(项目助手卡片、单聊卡片、群聊卡片)时,可能会因顶栏信息较多而导致阅读和操作困扰。
本次更新,我们重新设计排版了任务信息的展示结构以及各个功能入口的位置,提升整体的任务详情页的信息获取效率,帮助用户能够更快捷地进行任务管理与操作,提高工作效率。

三、项目群「任务列表」默认展开所有分组
在本次更新中,我们对项目群「任务列表」的能力进行了升级,点击进入「任务列表」后默认情况下所有任务分组都将自动展开,用户无需逐个点击即可一览所有任务清单内容,能够更直观、更迅速地定位和找到所需处理的目标任务。

四、项目群创建任务后可查看任务详情页
过去,用户在完成任务创建后并未收到明确的反馈信息,可能会对任务是否成功创建以及创建后的位置存有疑虑。
本次更新,用户点击「创建任务」并成功创建新任务后,系统将自动跳转至该任务的详情页,明确提示用户任务创建成功,提升了用户操作流程的直观性和流畅性。

